type
status
date
slug
summary
tags
category
icon
password
Kubernetes 集群监控
服务发现简介
service discovery(服务发现)通常不属于 Prometheus 本身的层次结构,因为 Prometheus 主要是一个监控系统和时间序列数据库,而不是一个服务发现工具。然而,Prometheus 可以与各种服务发现机制集成,以便自动发现和监控需要监控的目标。在 Prometheus 的架构中,服务发现通常发生在配置管理的过程中,这是 Prometheus 监控流程的一部分。具体来说,Prometheus 使用服务发现来动态地获取和更新监控目标的列表。这些目标可以是 Kubernetes Pods、Docker 容器、云服务实例等。Prometheus 支持多种服务发现机制,包括但不限于:
- 文件服务发现:通过读取文件中的目标列表。
- Kubernetes 服务发现:自动发现 Kubernetes 集群中的服务和 Pods。
- Consul 服务发现:与 Consul 集成,发现 Consul 中的服务。
- EC2 服务发现:在 AWS EC2 环境中自动发现实例。
- node:从集群中发现节点并将其添加为监控目标
- service:从集群中发现Service并将其添加为监控目标,主要用于监控Service的可用性
- pod:从集群中发现pod并将其添加为监控目标,主要用于监控的pod中应用程序
- endpoint和endponintslice:从service的Endpoints 对象中发现Pod并将其添加为监控目标
- ingress: 从集群发现Ingress 并将其添加为监控目标,主要用于监控Ingress 的可用性和Http处理性能
在 prometheus-cm.yaml 下 scrape_configs一次添加如下采集数据
Kubernetes 关注指标
监控目标 | 关注指标 |
Node | CPU利用率
内存利用率
硬盘利用率
网络流量 |
Pod | CPU利用率
内存利用率
网络流量 |
资源对象 | 工作负载类控制器资源对象的副本状态
Pod运行和非运行数量
其他资源状态 |
Service和Ingress | 可用性
HTTP请求时间延迟成功率等 |
K8s组件 | 运行状态
工作性能 |
Pod中的应用程序 | 自主开发的指标接口 |
监控Node
为了监控主机的资源利用率 ,通常会在目标主机上部署Node Exporter,通过静态配置方式添加监控目标监控集群中的节点也是同样道理,而且使用Daemonset管理NodeExporter会更加方便收集Node Exporter指标流程如下图

node-exporter部署
Node Exporter 是 Prometheus 官方提供的一个节点资源采集组件,可以用于收集服务器节点的数据,如 CPU频率信息、磁盘IO统计、剩余可用内存等等
由于是针对所有K8S-node节点,所以我们这边使用DaemonSet这种方式vim node-exporter.yamlnode_exporter.yaml文件说明:hostPID:指定是否允许Node Exporter进程绑定到主机的PID命名空间。若值为true,则可以访问宿主机中的PID信息
hostIPC:指定是否允许Node Exporter进程绑定到主机的IPC命名空间。若值为true,则可以访问宿主机中的IPC信息
hostNetwork:指定是否允许Node Exporter进程绑定到主机的网络命名空间。若值为true,则可以访问宿主机中的网络信息
验证配置服务发现
自动发现pod在 WebUI可用看到集群所有pod均被添加为监控目标

其中大部分Pod由于没有配置指标端口 状态为DOWN 而Node Exporter 的相关Pod已被监控为了减少不必要的监控目标,可以利用标签重写功能,根据条件选择要保留的监控目标,配置如下
保留这个__meta_kubernetes_pod_annotation_prometheus_io_scrape 元标签 且值为true的pod才会被抓取监控
给pod加一下注解修改node-exporter.yaml可以看出 只监控到 符合条件pod
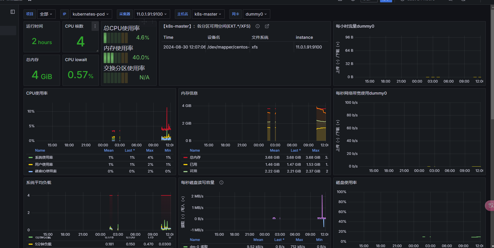
Grafana导入仪表盘
Grafana 导入 输入仪表盘ID 12633 并将名称设置为Kubernetes节点监控 导入完成后将仪表盘界面 如图所示


监控pod
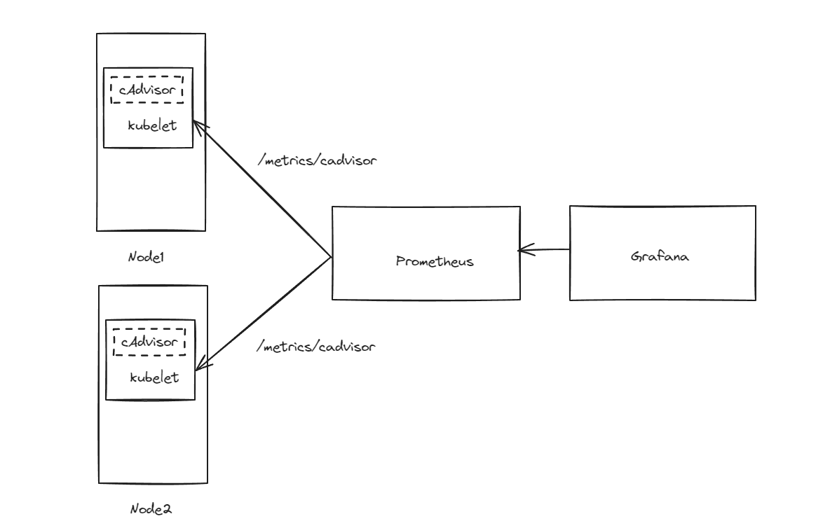
为了监控Docker主机上容器的资源情况,通常会在目标主机上部署cAdvisor Exporter,并通过静态配置方式添加监控目标cAdvisor已经被内置在kubelet组件中,并通过kubelet API暴露cAdvisor才采集数据用户无须再而外部署cAdvisor,只需自动发现节点的kubelet并将其添加监控目标即可收集cAdvisor指标流程如图所示

配置服务发现上面job 并使用Kubernetes服务发现通过标签重写功能,默认的指标接口路径被替换成/metrics/cadvisor 这个cAdvisor通过kubelet API暴露指标接口
设置热加载WebUI 查看监控接口
监控Kubernetes组件
各组件指标接口信息组件名称 | 端口 | 协议 | 指标 |
etcd | 2381 | http | 请求数量,延迟,存储空间等 |
kube-apiserver | 6443 | https | 请求数量,请求延迟 |
kube-controller-manager | 10257 | https | 各个控制器的同步次数,工作队列等 |
scheduler | 10259 | https | 调度决策数量,延迟等 |
kubelet | 10250 | https | 启动pod/容器总数,运行pod/容器数量等 |
kube-proxy | 10249 | http | 同步代理规则的总次数,同步代理规则延迟等 |
coredns | 9153 | http | 请求数量,转发DNS请求数量 |
ingress控制器 | 10254 | http | 客户端请求总数,连接数,CPU/内存使用等 |
etcd组件监控
用 kubeadm部署k8集群 etcd默认以静态pod部署的,可以通过http://127.0.0.1:2381/metrcis 来查看etcd指标数据
接口默认服务监控127.0.0.1 为了实现外部可以访问抓取数据 可以把--listen-metrics-url参数的值改为"http://0.0.0.0:2381"
在prometheus 配置文件中添加服务发现
vim prometheus-cm.yaml上述添加 kubernetes-etcd job 然后使用endpoint类型自动发现Endpoint 对象关联pod并添加为监控目标
[!NOTE]使用endpoint类型需要存在service 所以 要创建 一个 ectd svc
vim etcd-svc.yaml热加载Web UI查看etcd pod 监控目标

kube-apiserver组件监控
kube-apiserver组件与etcd部署方式一样的 但它已经创建Service 因此直接使用endpoint类型服务发现即可

指标 | 类型 | 说明 |
apiserver_request_total | Counter | 所有请求的总数 |
apiserver_request_duration_seconds_sun | Histogram | 请求的总处理时间 |
apiserver_request_duration_seconds_bucket | Histogram | 请求处理时间的分布情况 |
apiserver_request_duration_seconds_count | Histogram | 请求的次数 |
kubernetes-controller-manager组件监控
同样是pod静态部署 为了外部抓取数据 需要放行端口 需要修改监听地址
添加job添加 service
指标 | 类型 | 说明 |
workqueue_adds_total | Counter | 工作队列处理Adds事件的数量 |
workqueue_depth | Gauge | 工作队列当前队列深度 |
workqueue_queue_duration_seconds_sum | Histogram | 工作队列所有任务的总执行时间 |
workqueue_queue_duration_seconds_bucket | Histogram | 工作队列任务执行时间的分布情况 |
workqueue_queue_duration_seconds_count | Histogram | 工作队列任务的次数 |
kubernetes-scheduler组件监控
和kubernetes-controller-manager做法是一样的
添加job添加 service

指标 | 类型 | 说明 |
scheduler_pending_pods | Gauge | Pending状态的Pod数量 |
scheduler_scheduler_cache_size | Gauge | 调度器缓存Pod AssumedPod和Node的数量 |
scheduler_pod_scheduling_duration_seconds_sum | Histogram | Pod调度的总处理时间 |
scheduler_pod_scheduling_duration_seconds_bucket | Histogram | Pod调度时间分布情况 |
scheduler_pod_scheduling_duration_seconds_count | Histogram | Pod调度的次数 |
kubernetes-kube-proxy 组件监控
和kubernetes-controller-manager做法是一样的
放行端口添加job添加service
指标 | 类型 | 说明 |
kubeproxy_sync_proxy_rules_iptables_total | Gauge | 管理Iptables规则 |
process_cpu_seconds_total | Counter | kube-proxy进程使用CPU时间总量 |
process_virtual_memory_bytes | Gauge | kube-proxy进程使用的虚拟内存量单位为字节 |
process_virtual_memory_max_bytes | Gauge | kube-proxy 进程可以使用的最大虚拟内存单位为字节 |
coredns组件监控
添加job
指标 | 类型 | 说明 |
coredns_dns_requests_total | Counter | DNS请求的总数 |
coredns_dns_request_duration_seconds_sum | Histogram | DNS请求的总处理时间 |
coredns_dns_request_duration_seconds_bucket | Histogram | DNS请求处理时间到分布情况 |
coredns_dns_request_duration_seconds_count | Histogram | DNS请求的次数 |
coredns_forward_requests_total | Counter | 转发DNS请求的总数 |
coredns_forward_request_duration_seconds_sum | Histogram | 转发DNS请求的总处理时间 |
coredns_forward_request_duration_seconds_bucket | Histogram | 转发DNS请求处理时间的分布情况 |
coredns_forward_request_duration_seconds_count | Histogram | 转发DNS请求的次数 |
kubelet组件监控
添加job
指标 | 类型 | 说明 |
kubelet_running_pods | Gauge | 运行Pod的数量 |
kubelet_running_containers | Gauge | 运行容器的数量 |
process_cpu_seconds_total | Counter | Kubelet进程使用的CPU时间总量 |
process_virtual_memory_bytes | Gauge | Kubelet进程使用的虚拟内存量,单位为字节 |
process_virtual_memory_max_bytes | Gauge | kubelet进程可以使用的最大虚拟内存,单位为字节 |
ingress-controller组件监控
vim prometheus-cm.yaml在 ingress svc 添加 metrics 端口规则
监控集群中应用程序
监控Service和Ingress对象
监控资源对象
KubeStateMetrics简介
kube-state-metrics(简称KSM) 是一个 Kubernetes 组件,它通过查询 Kubernetes 的 API 服务器,收集关于 Kubernetes 中各种资源(如节点、pod、服务等)的状态信息,并将这些信息转换成 Prometheus 可以使用的指标
项目地址
以下是 版本支持 k8s版本
kube-state-metrics | Kubernetes Version |
v2.3.0 | v1.22 |
v2.4.2 | v1.23 |
v2.5.0 | v1.24 |
v2.7.0 | v1.25 |
v2.8.2 | v1.26 |
v2.10.1 | v1.27 |
v2.11.0 | v1.28 |
v2.12.0 | v1.29 |
v2.13.0 | v1.30 |
kube-state-metrics 主要功能:
节点状态信息,如节点 CPU 和内存的使用情况、节点状态、节点标签等
Pod 的状态信息,如 Pod 状态、容器状态、容器镜像信息、Pod 的标签和注释等
Deployment、Daemonset、Statefulset 和 ReplicaSet 等控制器的状态信息,如副本数、副本状态、创建时间等
Service 的状态信息,如服务类型、服务 IP 和端口等
存储卷的状态信息,如存储卷类型、存储卷容量等
Kubernetes 的 API 服务器状态信息,如 API 服务器的状态、请求次数、响应时间等
通过 kube-state-metrics 可以方便的对 Kubernetes 集群进行监控,发现问题,以及提前预警
KubeStateMetrics部署
包含
ServiceAccount、ClusterRole、ClusterRoleBinding、Deployment、ConfigMap、Service 六类YAML文件配置rabc
vim KubeStateMetrics-rabc.yaml配置cm
vim KubeStateMetrics-cm.yaml配置deploy和svc
vim KubeStateMetrics.yaml验证cAdvisor
cAdvisor 主要功能:
对容器资源的使用情况和性能进行监控。它以守护进程方式运行,用于收集、聚合、处理和导出正在运行容器的有关信息
cAdvisor 本身就对 Docker 容器支持,并且还对其它类型的容器尽可能的提供支持,力求兼容与适配所有类型的容器
Kubernetes 已经默认将其与 Kubelet 融合,所以我们无需再单独部署 cAdvisor 组件来暴露节点中容器运行的信息
Prometheus 添加 cAdvisor 配置
由于 Kubelet 中已经默认集成 cAdvisor 组件,所以无需部署该组件。需要注意的是,他的指标采集地址为 /metrics/cadvisor,需要配置https访问,可以设置 insecure_skip_verify: true 跳过证书验证
热加载prometheus,使configmap配置文件生效
k8s-node 监控
在 prometheus-config.yaml 中新增采集 job:k8s-nodesnode_exporter也是每个node节点都运行,因此role使用node即可,默认address端口为10250,替换为9100即可
热加载prometheus,使configmap配置文件生效:总结
- kube-state-metrics:将 Kubernetes API 中的各种对象状态信息转化为 Prometheus 可以使用的监控指标数据。
- cAdvisor:用于监视容器资源使用和性能的工具,它可以收集 CPU、内存、磁盘、网络和文件系统等方面的指标数据。
- node-exporter:用于监控主机指标数据的收集器,它可以收集 CPU 负载、内存使用情况、磁盘空间、网络流量等各种指标数据
这三种工具可以协同工作,为用户提供一个全面的 Kubernetes 监控方案,帮助用户更好地了解其 Kubernetes 集群和容器化应用程序的运行情况
- 作者:NotionNext
- 链接:https://tangly1024.com/article/145db897-8f81-803a-8f27-dced464a9cc1
- 声明:本文采用 CC BY-NC-SA 4.0 许可协议,转载请注明出处。








